客户端工具:Navicat for Mysql
连接TiDB3.0.5可以,但TiDB4.0-rc就不可以了。

在命令行查看会导致重启吗?
在命令行执行show create table不会重启,但通过information_schema库中的表,进行查看表结构的语句没找到是哪个表,通过tidb中的慢查询发现执行了下面的语句,但里面没有数据。
SELECT TABLE_NAME, PARTITION_NAME, SUBPARTITION_NAME, PARTITION_METHOD, SUBPARTITION_METHOD, PARTITION_EXPRESSION, SUBPARTITION_EXPRESSION, PARTITION_DESCRIPTION, PARTITION_COMMENT, NODEGROUP, TABLESPACE_NAME FROM information_schema.PARTITIONS WHERE TABLE_SCHEMA LIKE ‘k2_m4_data’ AND NOT ISNULL(PARTITION_NAME) AND TABLE_NAME LIKE ‘index_info_rela’ ORDER BY TABLE_NAME, PARTITION_NAME, PARTITION_ORDINAL_POSITION, SUBPARTITION_ORDINAL_POSITION;
你好,
三方工具这边测试连接 4.0 的所有版本目前没发现类似的问题。
请反馈下 slow.log 和 tidb.log 日志看下。、
刚才操作了一次,只要通过第三方工具,查看表结构,就会重启。
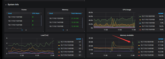
@Whm412 您好,根据错误日志可以看出是发生了 OOM, 麻烦提供下监控里 Overview 里的 system info 的截图。
@Whm412 是这样的,虽然只是查看表结构,但是表结构里面有些信息需要进行扫表操作,所以会占用较大的内存。 从监控看上,10.7.110.113 的可用内存一直很低,请问该机器的内存是多大,能否把时间拉长再看看监控?
有可能有些操作用了 select * from partition limit 1 之类的
然后并发很高,表很大,没有 limit 住,就 oom 了
当然只是说可能,要抓一下 goroutine 栈,或者是 show processlist,或者开 general log ,看一看 OOM 的当时发生了什么
- 开启 general log 参考 ,反馈日志 tidb 和tikv 咋打开 general log呀
执行 sql
在内存上涨时,抓取火焰图,反馈profile 文件 2. curl -G http://{TiDBIP}:10080/debug/zip?seconds=30" > /tmp/profile.zip
按照上面的说明,将日志和文件传上去了。其中火焰图没找,不知道是不是那个profile.zip文件
profile.zip (367.1 KB) tidb.log (111.2 KB)
正在分析,或尽快回复,多谢
谢谢,给你们添麻烦了
@Whm412 看上去这个 profile.zip 没抓到现场(那个命令会等 30s 才抓内存, 另外会强制 gc 一次可能影响抓取结果),请帮忙再用这个命令
curl -G http://{TiDBIP}:10080/debug/pprof/heap > heapN
在执行语句后 oom 之前快速再抓取下。
另外看下 这个 sql
select count(1) from mysql.stats_histograms where is_index = 0
的结果数量级
先回复一个,其他的要操作几次,有时间限制,不太好操作。

抓取了一次,看看这次抓取到了么?不太好判断是否成功抓取到了
2020-05-19-11_39_Sprofile.zip (124.7 KB) 2020-05-19-11_38_Sprofile.zip (220.1 KB)
好的 感谢, 看下哈
有个 dump 坏了,但从另一个可以看得的 dump 看出问题的 sql 应该是 select * from information_schema.columns 大概消耗了 12G 内存。。
@Whm412 对了确认下,其实现在的问题是, 手工执行 select * from information_schema.tables 或 手工 information_schema.schemata 是不会 oom? 只有用 Navicat 连 tidb 才会 oom?








