TiDB集群卡住,server is busy

【TiDB 使用环境】生产环境
【TiDB 版本】v6.5.5
【操作系统】centos7.9
【部署方式】机器部署(什么机器配置 128c、什么硬盘 nvme 3.5T)
【集群数据量】
【集群节点数】
【问题复现路径】
【遇到的问题:问题现象及影响】
批量写入(dm同步)数据,出现server is busy,出现大量慢查询,业务侧出现大量报错,connection not avaliable




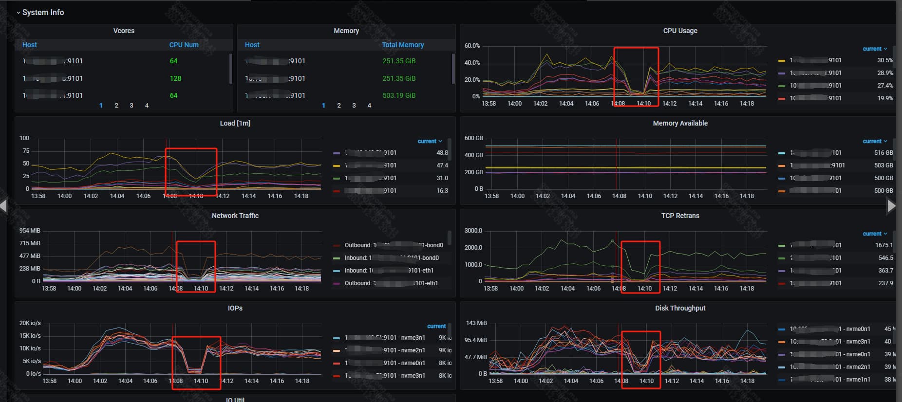
【资源配置】进入到 TiDB Dashboard -集群信息 (Cluster Info) -主机(Hosts) 截图此页面
【复制黏贴 ERROR 报错的日志】
【其他附件:截图/日志/监控】

整体业务卡顿,qps骤降,出现了大面积慢查询,资源使用率都下来了,不知为何

  1. 排查锁冲突:监控中出现大量meet_lock,需通过information_schema.locks查看锁持有情况,清理长事务或阻塞 SQL;
  2. 检查 TiDB 连接数connection not available大概率是连接池耗尽,可临时调大max_connections,同时优化业务侧连接复用;

先查出来topsql,Kill掉,恢复正常再说其他的

问问业务方,能不能先停掉一部分

卡了1分多钟,现在是要排查原因,因为对业务造成了比较大的影响

让业务停,得需要理由,为什么会出现这种情况

批量写入是核心压力源,先通过限速避免 TiDB Server 被压垮

看一下连接数 :TiDB_server_connections(是否接近 max_connections),并发控制:TiDB_server_concurrency_current (是否达到 tidb_server_concurrency 阈值,触发 server is busy)

弱弱的问下,现在恢复没有,问题的原因是那些,当时的处置方式是什么呢

按照业务紧急程度线停掉一部分吧

恢复了,只是卡了一瞬间,现在是排查原因

每个server的限制是20000,没达到20000,不过这段时间确实出现了连接数突增的情况



连接是20000,但是活跃会话默认只能有1000个,超过1000活跃根本连不上

token-limit设置的20000

如果写入过大,先停掉任务,看下是不是热点问题,批量写入的数据集中在少数 Region,导致单个 TiKV 节点负载过高

让业务停,得需要理由,为什么会出现这种情况

看我发的监控截图,资源使用率是瞬间下降了,热点问题就好说了

问题已解决,感谢社区技术支持
问题发生时触发了流控,流控后 tikv 就会拒绝一部分请求,返回 Serverisbusy 报错
流控的直接原因是 一个tikv节点 rocksdb default cf 超过了流控的阈值 20

rocksdb default cf 超阈值了, 原来是这个原因,感谢你说出来,我记下来。

1 个赞