【TiDB 使用环境】生产环境 /测试/
【TiDB 版本】 v7.5.1
【操作系统】
【部署方式】物理机器部署(什么机器配置、什么硬盘)
CPU:虚拟核心96核
内存:251G
数据盘: 7Tnvme盘
网卡:100G ib网卡
【集群数据量】每块nvme盘使用215G左右
【集群节点数】3
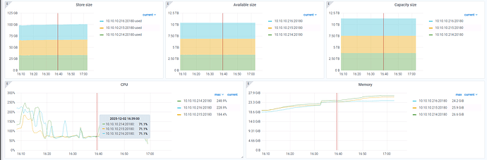
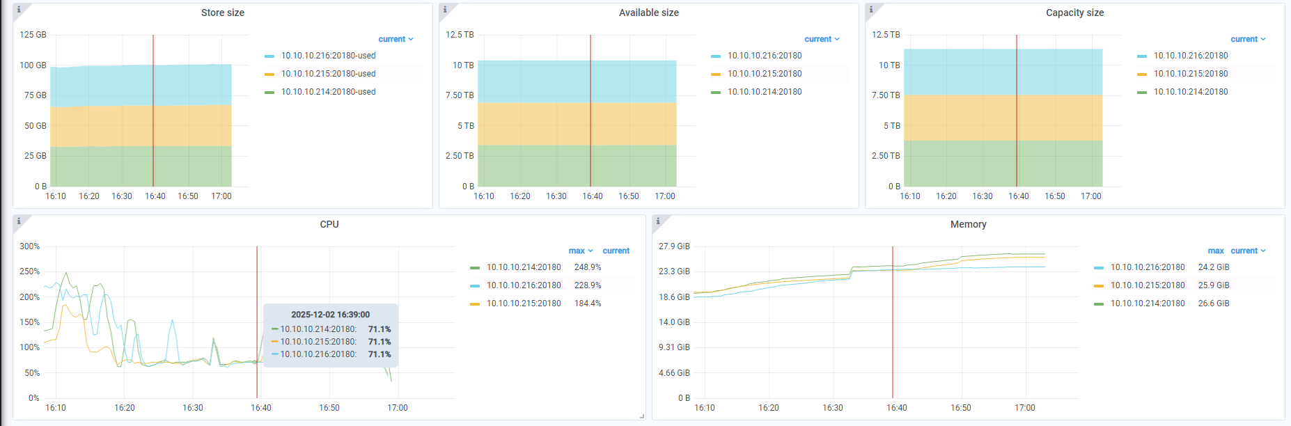
【问题复现路径】CPU使用率过低,如何进行调优优化tikv性能
【遇到的问题:问题现象及影响】
CPU使用率过低,是否可以配置文件进行优化
【资源配置】进入到 TiDB Dashboard -集群信息 (Cluster Info) -主机(Hosts) 截图此页面
【其他附件:截图/日志/监控】

