【TiDB 使用环境】生产环境
【TiDB 版本】8.5.2
【操作系统】Kylin Linux Advanced Server V10 (Lance)
【部署方式】私有云
【集群数据量】
【集群节点数】
【问题复现路径】做过哪些操作出现的问题
【遇到的问题:问题现象及影响】
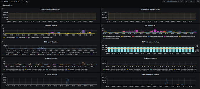
两个DB的cdc任务的的checkpoint 不推进,Changefeed checkpoint lag一直再增长,任务的状态一直为 normal。
今日修改 set @@global.tidb_gc_life_time=‘48h0m0s’,修改前值为’24h0m0s’
tiup ctl:v8.5.2 cdc changefeed --server=‘200.38.0.27:8300’ -c TIDBCDCNEWSY5688 query
Starting component ctl: /root/.tiup/components/ctl/v8.5.2/ctl cdc changefeed --server=200.38.0.27:8300 -c TIDBCDCNEWSY5688 query
{
“upstream_id”: 7435842140499597779,
“namespace”: “default”,
“id”: “TIDBCDCNEWSY5688”,
“sink_uri”: “kafka://kafka1.5540.xxxx.com:9094/TIDBCDCNEWSY5688?protocol=canal-json\u0026kafka-version=2.4.0\u0026partition-num=1\u0026max-message-bytes=67108864\u0026replication-factor=1”,
“config”: {
“memory_quota”: 1073741824,
“case_sensitive”: false,
“force_replicate”: false,
“ignore_ineligible_table”: true,
“check_gc_safe_point”: true,
“enable_table_monitor”: false,
“filter”: {
“rules”: [
“sy_5688.tb_zy_rydjmxb”,
“sy_5688.tb_mz_ghmxb”,
“sy_5688.tb_mz_jzmxb”,
“sy_5688.tb_mz_qtcfmx”,
“sy_5688.tb_mz_cfzb”,
“sy_5688.tb_zy_qtyzmx”,
“sy_5688.tb_zy_jszffsmxb”,
“sy_5688.tb_mz_jsmxb”,
“sy_5688.tb_zy_cydjmxb”,
“sy_5688.tb_zy_sfmxb”,
“sy_5688.tb_mz_zdmxb”,
“sy_5688.tb_zy_jsmxb”,
“sy_5688.tb_zy_ypyzmx”,
“sy_5688.tb_zy_yzzb”,
“sy_5688.tb_mz_ypcfmxb”,
“sy_5688.tb_zy_zdmxb”,
“sy_5688.tb_hzxx”,
“sy_5688.tb_mz_jszffsmxb”,
“sy_5688.tb_mz_sfmxb”
]
},
“mounter”: {
“worker_num”: 1
},
“sink”: {
“protocol”: “canal-json”,
“dispatchers”: [
{
“matcher”: [
“sy_5688.tb_zy_rydjmxb”,
“sy_5688.tb_mz_ghmxb”,
“sy_5688.tb_mz_jzmxb”,
“sy_5688.tb_mz_qtcfmx”,
“sy_5688.tb_mz_cfzb”,
“sy_5688.tb_zy_qtyzmx”,
“sy_5688.tb_zy_jszffsmxb”,
“sy_5688.tb_mz_jsmxb”,
“sy_5688.tb_zy_cydjmxb”,
“sy_5688.tb_zy_sfmxb”,
“sy_5688.tb_mz_zdmxb”,
“sy_5688.tb_zy_jsmxb”,
“sy_5688.tb_zy_ypyzmx”,
“sy_5688.tb_zy_yzzb”,
“sy_5688.tb_mz_ypcfmxb”,
“sy_5688.tb_zy_zdmxb”,
“sy_5688.tb_hzxx”,
“sy_5688.tb_mz_jszffsmxb”,
“sy_5688.tb_mz_sfmxb”
],
“partition”: “0”,
“topic”: “TIDBCDCNEW_{schema}_{table}”
}
],
“encoder_concurrency”: 1,
“terminator”: “\r\n”,
“enable_kafka_sink_v2”: false,
“only_output_updated_columns”: false,
“delete_only_output_handle_key_columns”: false,
“content_compatible”: false,
“advance_timeout”: 150,
“send_bootstrap_interval_in_sec”: 120,
“send_bootstrap_in_msg_count”: 10000,
“send_bootstrap_to_all_partition”: true,
“send-all-bootstrap-at-start”: false,
“debezium_disable_schema”: false,
“debezium”: {
“output_old_value”: true
},
“open”: {
“output_old_value”: true
}
},
“scheduler”: {
“enable_table_across_nodes”: false,
“region_threshold”: 100000,
“write_key_threshold”: 0
},
“integrity”: {
“integrity_check_level”: “none”,
“corruption_handle_level”: “warn”
},
“changefeed_error_stuck_duration”: 1800000000000,
“synced_status”: {
“synced_check_interval”: 300,
“checkpoint_interval”: 15
}
},
“create_time”: “2025-11-17 13:47:18.682”,
“start_ts”: 462253834453123111,
“resolved_ts”: 462253834453123111,
“target_ts”: 0,
“checkpoint_tso”: 462253834453123111,
“checkpoint_time”: “2025-11-17 13:47:18.313”,
“state”: “normal”,
“creator_version”: “v8.5.2”,
“task_status”: [
{
“capture_id”: “2aa862de-5424-4c15-8373-2219d7e679de”,
“table_ids”: [
18011,
18023,
18031,
18039,
18015,
18020,
18035,
18043,
18041,
18017,
18019,
18025,
18029,
18033,
18037,
18007,
18009,
18013,
18027
]
}
]
}
【资源配置】进入到 TiDB Dashboard -集群信息 (Cluster Info) -主机(Hosts) 截图此页面
【复制黏贴 ERROR 报错的日志】
【其他附件:截图/日志/监控】


