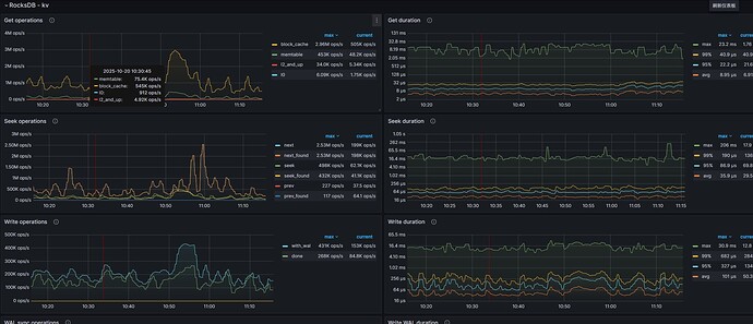
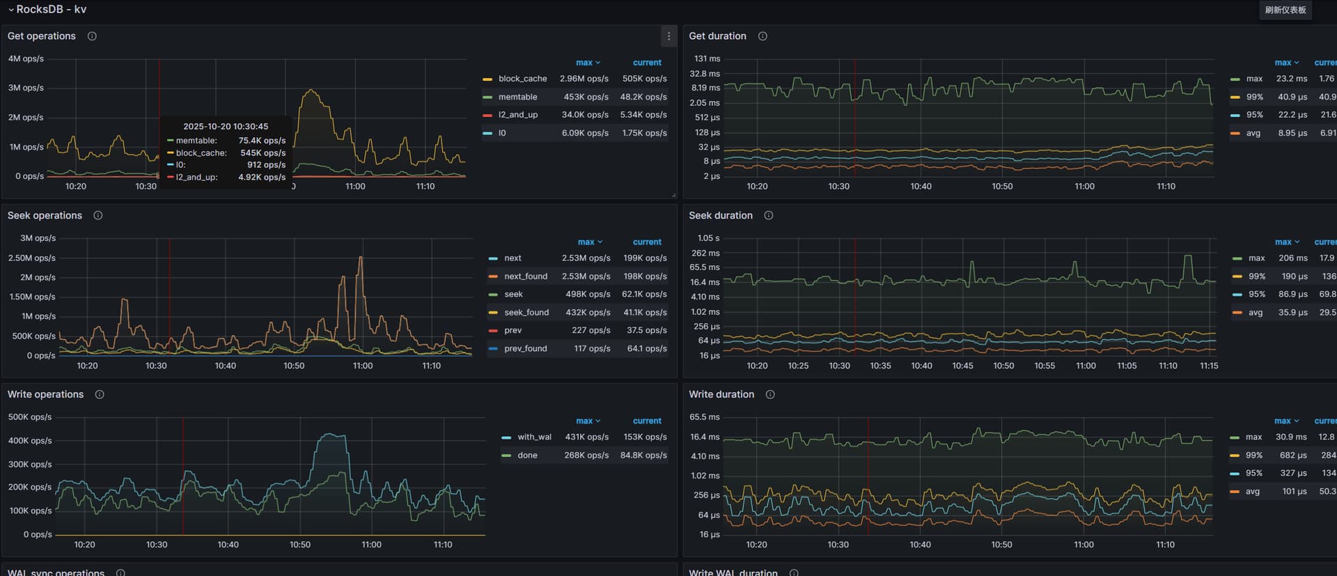
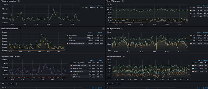
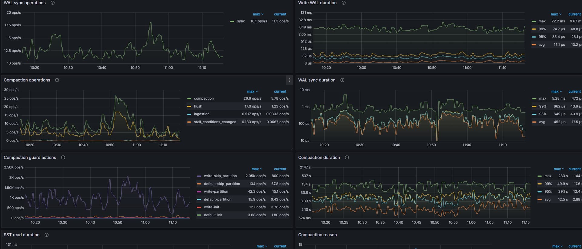
Compaction duration avg延迟过高

【TiDB 使用环境】生产环境
【TiDB 版本】v8.5.3
集群机器为 16C64G nvme盘 20台tikv
目前状况为


遇到问题


相关参数配置为
rocksdb.max-background-jobs`=3

raftdb.max-background-jobs`=2

rocksdb.rate-bytes-per-sec`=“150MB”

现在使用dm进行同步,但是经常性会延迟,写入流量qps在40-50k左右 寻求解决方法