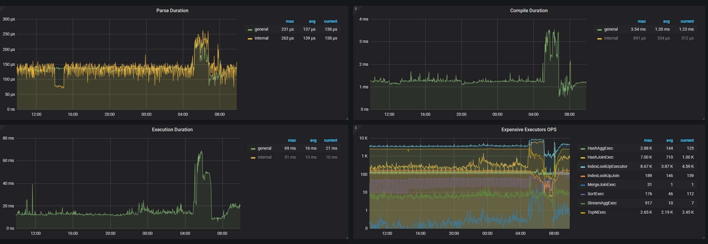
Execution Duration这个指标变大,是tidb节点的cpu不够用的表现吗

【TiDB 使用环境】生产环境
4013
【操作系统】
ubantu
【部署方式】
【问题复现路径】做过哪些操作出现的问题
业务突增,并发是平时的3倍,3个tidb节点达到80%cpu,这个Execution Duration明显变慢,达到了70ms,平时10ms

cpu都百分之80了 你还问cpu够不够用,是一定要百分之100才升级扩容吗?

其实也知道cpu不够用,想着tidb节点有什么参数可以优化,这样可以不花钱优化一下,不想花钱扩机器

优化 SQL 就好了

优先优化sql,去dashboard 里面把这个对应时间段看看有没有慢sql expensive sql ,拉出来看下

如果sql没问题,还是要扩容的,该花的钱省不了的,毕竟业务业绩双增长

先优化。。
不行,就扩容(扩容对SQL查询速度提升效果,不是很明显)

是计算资源不够导致的,建议横向扩容tidb节点。