在TiDB Dashboard的监控页面看到了很多指标,例如TiKV grpc duration 、PD leader balance 、Storage capacity`等。对于一个新手来说,哪些是必须重点关注的核心健康指标?这些指标的什么变化趋势可能意味着潜在的风险?大家平时最常看哪几个?
我们巡检一般主要看overview页面下的那些。
主要看overview页面中的,CPU,内存,IO,TOPSQL相关的比较靠前的,有异常了再看更细致的
谢谢,官方的比较多 不知道哪些是大家关心的
新手就看 SQL 响应时间就好了,对比着业务没问题的时候看,这个不上涨,你业务就没问题
平常就看看这个整体延迟,还有慢查询。延迟搞了,说明肯定有慢sql。然后去慢查询这一栏目去看就行了。
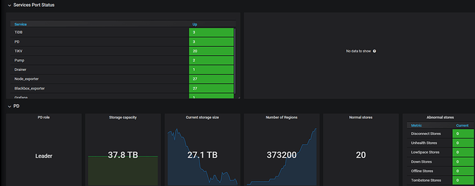
还有下面这个-overview 最简单的就看status和pd 有故障的服务他会提示出来。其他的可以慢慢看
再往下就是tidb-server的内容。可以随便看看,有链接数,平常也不会看。
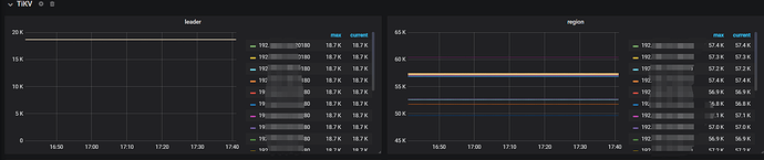
再往下就是tikv-server的。可以看所有tikv服务器的使用带下。ldaer数量和region数量。
谢谢,回头关注下
嗯 这些 也都是 Zabbix重点关注的
是的 这块 是重点关注的,原先oracle上 也是看cost
感谢 非常直观
![]()
![]()
![]()
此话题已在最后回复的 7 天后被自动关闭。不再允许新回复。


