tikv缩容后长时间处于Pending Offline状态

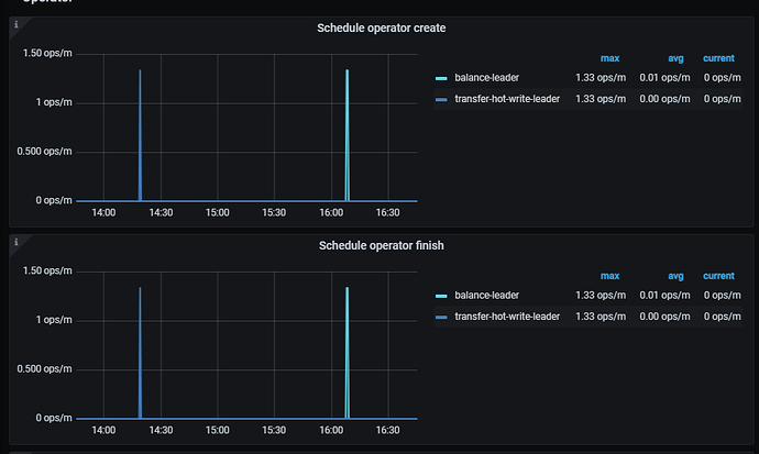
看下pd的监控有balance的任务吗?


有2个毛刺,不过都是因为我重启了tikv才有的

你这个任务调度很奇怪,怎么没有balance-region, merge-region之类的也没有

如果条件允许我建议你重启下pd的leader节点,然后再监控下这个调度任务是否正常

破案了,需要把gc打开就可以,之前做主从cdc关掉了gc后没起来

1 个赞

tidb_gc_enable设置为off了吗?这样不会硬盘写爆吗

硬盘比较大,增量数据也不多,而且是不久前off的,所以没去注意

应该是GC异常造成的

此话题已在最后回复的 60 天后被自动关闭。不再允许新回复。