【 TiDB 使用环境】生产环境 /测试/ Poc
【 TiDB 版本】 v6.1.6
【复现路径】做过哪些操作出现的问题
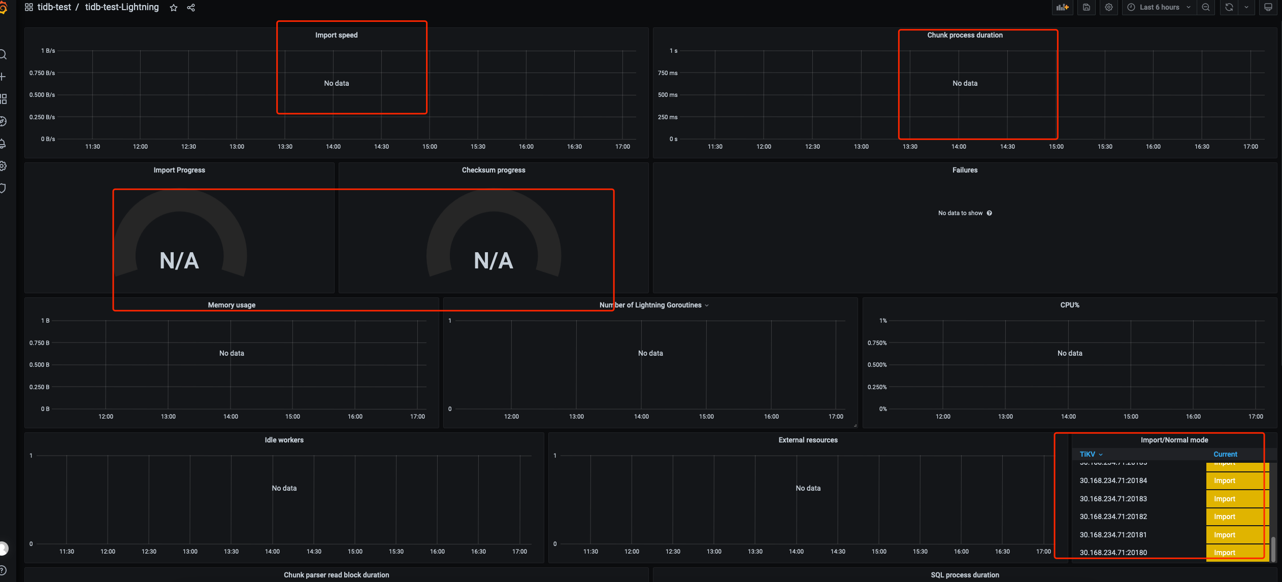
【遇到的问题:问题现象及影响】
lightning prometheus监控上面没有进度等数据
【资源配置】
prometheus.yml上的配置:
lightning上的配置:
lightning用的是Release Version: v6.5.1
【附件:截图/日志/监控】
【 TiDB 使用环境】生产环境 /测试/ Poc
【 TiDB 版本】 v6.1.6
【复现路径】做过哪些操作出现的问题
【遇到的问题:问题现象及影响】
lightning prometheus监控上面没有进度等数据
【资源配置】
prometheus.yml上的配置:
lightning上的配置:
lightning用的是Release Version: v6.5.1
【附件:截图/日志/监控】
1.确认Prometheus的配置文件中已经正确添加了TiDB Lightning的监控指标
2.检查TiDB Lightning日志,查看是否有与Prometheus相关的报错信息
3.确认使用的Lightning版本与Prometheus监控器版本是否兼容