【 TiDB 使用环境】生产环境 /测试/ Poc
【 TiDB 版本】6.5.3
【复现路径】使用tikv查询数据
【遇到的问题:问题现象及影响】出现了Error scanning data from region
是偶现的,有时候会出现,有时候又正常
监控出现这个时段:资源是否紧张。网络是否有问题。
出现异常的时间点,观察下监控看看,各指标有什么异常,如tikv,tidb,内存,磁盘IO等
目前没有再出现这个情况了,后续如果还出现这问题,我再找运维拿具体监控日志
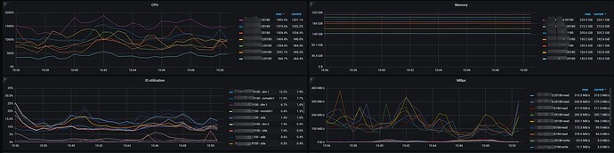
指标的图片我放在下面了。应该都是正常的
这个是之前的吧,看store_id 是一开始发的。
SELECT * FROM INFORMATION_SCHEMA.TIKV_STORE_STATUS WHERE store_id=8983898699;
看看这个store_id 对应的记录
pd-ctl看下这个报错region的详细信息
这是完整的报错日志,但是不是最新的报错日志
又出现了这个问题,然后发现日志里面的是store_id 而不是region_id,这个应该怎么查问题。。。
是不是因为leader节点切换导致的。。客户端持有的store_id为171615401,而服务端已经切换至11979412891
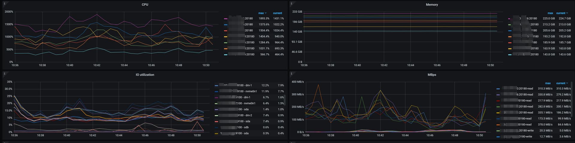
最新的情况已经发在下面了哈,大佬可以看一看









