【 TiDB 使用环境】生产环境
问题描述: 业务高峰期写入qps 在6k 左右,但是tikv cpu 偏高,sql 耗时偏高(机器资源足够)
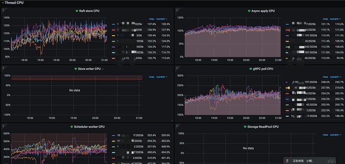
TOP-SQL 以及部分监控情况:
tikv-detail 监控面板
tikv 相关配置
tikv:
gc.enable-compaction-filter: true
raftstore.capacity: 1536G
readpool.coprocessor.use-unified-pool: true
readpool.storage.use-unified-pool: true
readpool.unified.max-thread-count: 24
storage.block-cache.capacity: 48G
storage.scheduler-worker-pool-size: 8
表结构信息
CREATE TABLE `tblRealtimeSidAIGCDetail` (
`id` bigint(20) NOT NULL AUTO_INCREMENT COMMENT '主键自增',
`sid` varchar(100) NOT NULL DEFAULT '0' COMMENT '检索id',
`query` text DEFAULT NULL COMMENT '题目文本',
`subquestioninfo` text DEFAULT NULL COMMENT '拆小题信息',
`batch` bigint(40) NOT NULL DEFAULT '0' COMMENT '生产批次',
`qid` varchar(40) NOT NULL DEFAULT '0' COMMENT '投放产生的id,无则为0',
`source` varchar(20) NOT NULL DEFAULT '0' COMMENT '来源:1-单题拍,2-整页拍',
`course` bigint(10) NOT NULL DEFAULT '0' COMMENT '学科',
`grade` bigint(10) NOT NULL DEFAULT '0' COMMENT '年级 1,20,30:小初高',
`questiontype` bigint(10) NOT NULL DEFAULT '0' COMMENT '题型',
`weight` bigint(10) NOT NULL DEFAULT '0' COMMENT '热度值',
`pval` decimal(10,2) NOT NULL DEFAULT '0' COMMENT '满意度',
`gentime` bigint(40) NOT NULL DEFAULT '0' COMMENT '投放时间',
`genway` bigint(10) NOT NULL DEFAULT '0' COMMENT '产生方式 1-实时,2-小时,2-天',
`status` bigint(10) NOT NULL DEFAULT '0' COMMENT '所处状态',
`createtime` bigint(40) NOT NULL DEFAULT '0' COMMENT '入库时间',
`updatetime` bigint(40) NOT NULL DEFAULT '0' COMMENT '状态更新时间',
`top_pid` varchar(100) NOT NULL COMMENT 'sid图片pid',
`tid` varchar(255) NOT NULL DEFAULT '0' COMMENT '上线后tid',
`ori_tid` varchar(20) NOT NULL DEFAULT '0' COMMENT '拍搜现场首位tid',
`version` varchar(100) NOT NULL DEFAULT '0' COMMENT '模型版本',
`deleted` tinyint(4) NOT NULL DEFAULT '0' COMMENT '1:软删',
`ext` text DEFAULT NULL COMMENT '保留扩展字段',
`create_time` timestamp NOT NULL DEFAULT CURRENT_TIMESTAMP COMMENT '入库时间,用于自动删除的时间格式',
PRIMARY KEY (`id`) /*T![clustered_index] NONCLUSTERED */,
UNIQUE KEY `sid` (`sid`),
KEY `tid` (`tid`),
KEY `questiontype` (`questiontype`),
KEY `pull` (`batch`,`course`,`status`),
KEY `idx_createtime_status` (`createtime`,`status`)
) ENGINE=InnoDB DEFAULT CHARSET=utf8 COLLATE=utf8_bin AUTO_INCREMENT=56243485550 /*T! SHARD_ROW_ID_BITS=4 */ COMMENT='';










